91啦中文在线-www.亚洲成人-国产aaaaaa-国产三级精品在线-极品xxxx欧美一区二区-久久久久久电影

水清木華 污水處理工程

咨詢熱線

13165068628
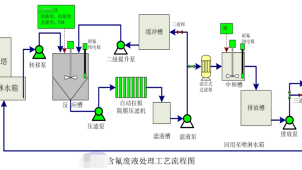
含氟廢液處理工藝流程案例

含氟廢液處理工藝流程案例

車間氣體經噴淋凈化后的廢液,含有大量的氟化物、總磷及重金屬。青島水清木華受業主委托,為威海一家日資企業的含氟廢液進行達標處理。該公司主要生產、銷售高技能的光學玻璃材料,產品主要供應索尼、尼康等頂級電子…
二沉池出水溶解氧偏低或偏高怎么辦?

二沉池出水溶解氧偏低或偏高怎么辦?

二沉池出水溶解氧偏低或偏高原因:1、活性污泥在二沉池停留時間過長,污泥中好氧微生物繼續消耗氧,導致二沉池出水中溶解氧下降。2、吸(刮)泥機工作狀況不好,造成二沉池局部污泥不能及時回流,部分污泥在二沉池…
SBR工藝處理含鹽廢水丨工業廢水處理

SBR工藝處理含鹽廢水丨工業廢水處理

通過逐步提高鹽度的方法馴化出耐高鹽的活性污泥,采用序批式生物膜法(SBBR)進行模擬高鹽廢水的處理試驗,對鹽度為0和2%,COD為300mg/L的高鹽廢水進行研究。結果表明,在每周期12h、曝氣量0.…
油性漆改水性漆廢水處理案例-上汽通用五菱

油性漆改水性漆廢水處理案例-上汽通用五菱

上汽通用五菱油性漆改水性漆改造項目。隨著環保要求越來越嚴格,很多噴涂行業工藝都由油性漆改水性漆。2018年接到上汽通用五菱的改造咨詢,水清木華在眾多競爭者中脫穎而出,PK掉一眾對手,拿下了這項改造任務…