91啦中文在线-www.亚洲成人-国产aaaaaa-国产三级精品在线-极品xxxx欧美一区二区-久久久久久电影

水清木華 污水處理工程

青島水清木華磷化廢水處理工程案例-聊城維恩

作者: 編輯: 小清 來源: 發布日期: 2019.11.12
信息摘要:
聊城維恩科技有限公司因生產過程會產生磷化廢水。應環保要求,需要對磷化廢水進行治理。水清木華接到咨詢后,及時對項目的廢水進行小試實驗,并在短時…

聊城維恩科技有限公司因生產過程會產生磷化廢水。應環保要求,需要對磷化廢水進行治理。水清木華接到咨詢后,及時對項目的廢水進行小試實驗,并在短時間內完成施工調試,讓項目穩定運行。

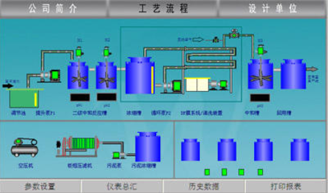
聊城維恩磷化廢水處理工程

1.磷化廢水進水水質

項目 含鋅 總磷 SS pH
含量(mg/L) ≤100 <400 <400 1.5

2. 磷化廢水 排放要求 

項目 總鋅 總磷 SS pH
含量(mg/L) <1 <2 <20 6.5-9

3.磷化廢水工藝選擇

以工藝結構成熟、運行穩定的“水清-DFS”技術為主體工藝;該工藝以“化學沉淀”+“DF管式微濾膜過濾”+“PLC自控技術”為主體。

水清-dfs工藝


水清-DFS系統有較大的靈活性,可以適應廢水水質、水量的變化,能保證系統穩定達標運行。

更多重金屬廢水處理案例,歡迎咨詢400-128-6288。水清木華專業團隊為您提供性價比更優的方案。

選擇我們的理由 / reason
低溫蒸發器項目現場
1、專一,更專注
專注工業廢水處理18年
1000+工程案例
為客戶提供廢液濃縮減量、蒸發結晶和零排放的整體解決方案及服務
水清木華
2、用心,更放心
以“超越客戶想象”為服務理念,1小時內答復,24小時內到達現場。
好評如潮,老客戶續購和轉介紹占比80%,100%收回質保金。
低溫蒸發器項目現場
3、慎重,更穩重
新項目:實驗室實驗-現場小試裝置-中試運行-工程方案制定;
改造項目:現有工藝、數據分析-實驗室-現場小試運行-工程方案制定。
高鹽廢水實驗室蒸發前后對比
4、省錢,更省心
獨立APP監管運營數據,異常情況提前預警,減少現場人員配置負擔。
水清云端APP數據實時監控
5、有樣板,更靠譜
成功處理工業廢水包括:高鹽廢水、化學鎳廢液、切削液廢液、乳化液廢水、酸洗廢水、磷化廢水、RO濃縮母液、MVR母液、各類電鍍廢水、化學鍍廢水等;
行業遍布金剛線生產、磁性材料生產、精密金屬制造、電子、線路板、芯片連接器、集成電路、汽車、集裝箱、稀土等。歡迎現場參觀考察。
客戶見證 / witness
青島安普泰科電子有限公司

青島安普泰科電子有限公司

水清木華在三廢處理方面的專注性和客戶至上的服務理念非常契合我公司的需要,我們公司對環保是非常重視的,對我們的服務商要求也是非常嚴格的。水清木華自12年合作以來,對我們的環保工作一直盡心盡責,我們非常感謝。

青島中集集裝箱制造有限公司

青島中集集裝箱制造有限公司

水清木華的專注和用心服務打動了我們,工程從設計、安裝調試和售后,每一步都考慮精細、力求完好。合作從水處理到污泥干化,從未讓我們失望。專注品質,值得信賴!

青島高麗鋼線有限公司

青島高麗鋼線有限公司

水清木華的污泥干化設備幫助我們將污泥量減少了2/3以上,節省了大量的危廢處置費用。水清木華的產品服務模式也非常適合我公司,公司設備質量好,服務也好,選擇水清木華,我們很滿意。

關于水清木華 / About us

青島水清木華環境工程有限公司

青島水清木華環境工程有限公司成立于2005年。自成立以來,公司堅持以技術為核心,致力于制造業所產生的工業廢水的濃縮減量化處理和零排放,及相關環保設備及藥劑的開發與制造,為客戶提供技術咨詢、方案設計、工程施工和運營管理等服務。擁有30余項發明專利和著作權認證證書,被評為“國家高新技術企業”和“專精特新企業”。

我們以“工業廢水濃縮減量、蒸發結晶和零排放”為主要方向;以工程設備化為目標進行逐步改進、完善;以設備制作、藥劑研發與生產等滿足客戶需求為增效。公司自主研發的低溫蒸發器突破了“零排放”蒸發結晶的瓶頸,為企業降低了高難廢水的處理成本,同時對有價值的濃縮母液實現了回收再利用。目前在金剛線生產、磁性材料生產、精密金屬制造等行業均應用廣泛,以其良好的處理效果和運行的穩定性以及低能耗得到了廣大客戶的認可和好評。

公司擁有2000平的加工車間,配套3套行吊及多種加工設備,擁有2個現代化的實驗室,自有研發和技術工程師團隊,保障貨期供應和廢水處理效果。


聯系我們 / Contact us

咨詢熱線:13165068628

傳真號碼:0532-82529808

微信咨詢:13165068628

郵箱:qdsqmh@163.com

地址:青島市即墨區馬山龍海工業園6號

公司地圖

百度地圖API自定義地圖
推薦資訊
含鉻廢水處理工程案例-費斯托氣動有限公司

含鉻廢水處理工程案例-費斯托氣動有限公司

德國費斯托FESTOAG&Co.KG成立于1925年,是自動化技術領域的全球領先廠商,也是基礎和高級技術培訓的全球市場領袖。公司總部位于德國埃斯林根,是一家獨立的家族企業。Festo集團業務遍及全球200個行業,為超過30萬的客戶提供領先的氣動和電驅動技術及全面解決方案。水清木華接到客戶的咨詢,其主要廢水為含鉻廢水(Cr6+)。
2019-11-12
正海磁材中水回用工程

煙臺正海磁性材料股份有限公司中水回用改造工程

煙臺正海磁性材料股份有限公司成立于2000年,公司致力于高端稀土永磁材料及元器件的研發和制造,是專業生產高性能釹鐵硼磁性材料及磁體組件的高新技術企業。能夠批量生產當今世界頂級的53N、50M、48M、48H、44SH、40UH、38EH、33AH等30多個牌號的燒結釹鐵硼磁體。產品被廣泛應用于信息產業、汽車行業、石油化工、機械制造、航空航天、機電和醫療器械等領域。產品綜合品質達到世界一流水平,贏得了國內外客戶的一致贊譽。應環保要求,建污水處理站對廢水站進行中水回用。
2019-11-12
青島中集集裝箱制造有限公司噴漆廢水改造工程

青島中集集裝箱制造有限公司噴漆廢水改造工程

中國國際海運集裝箱(集團)股份有限公司(簡稱:中集集團),是一家為全球市場提供“現代化交通運輸裝備和服務”的企業集團,主要經營集裝箱、道路運輸車輛、能源化工及食品裝備、海洋工程、重型卡車、物流服務、空港設備等,提供高品質與可信賴的裝備和服務。
2019-11-12

咨詢熱線

13165068628